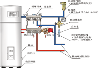
CLHS系列立式燃油(气)常压热水锅炉结构紧凑,炉体设计优化,受热面极大,热效率高,升温快,配置优质燃烧器,燃料燃烧充分,噪音低,各项环保指标均符合国家要求。外观造型新颖,色泽明快、优雅。整体布置紧凑,占地面积少,锅炉安装方便快捷。根据锅炉主要制作材料的不同,分为碳钢和碳钢镀锌两种。

1、锅炉系立式火管结构,烟气为单回程或二回程,烟管内插扰流片,利用辐射换热与对流换热的原理,降低排烟温度,使热效率达90%。

2、采用新一代智能型电脑控制器,功能齐全,有过热保护,缺水保护,自检功能等多重保护功能。

3、自动化程度高,具有自动补水,燃烧,循环控制等自动控制功能。

4、产品品种齐全分为取暖专用型,取暖及热水同时使用的兼用型及热水专用型。其中兼用型以取暖为主热水为辅,热水专用型的锅炉本体进行了内外整体热镀锌起到了防锈、防腐作用。

北京清园华丰锅炉有限公司  版权所有
服务热线:13051665109      电话:010-62137066    
地址:北京市海淀区大慧寺路19号院9号写字楼501室    邮编:100081 后台管理
网址:http://qyhuafeng.com.cn   E-mail:qyhuafeng@sina.com
京ICP备05019376号   京公安网备110108002457